Inspections Dashboard

Introduction

From the Inspections tab in the left-hand navigation, clients can efficiently add, complete, and view their job site inspections. This allows you to increase inspection volume and detail and share valuable insights across your team. Utilizing Highwire Inspections ensures consistent, hands-on visibility into your projects, allowing you to identify at-risk contractors, projects, and work categories.

 

Inspections Dashboard

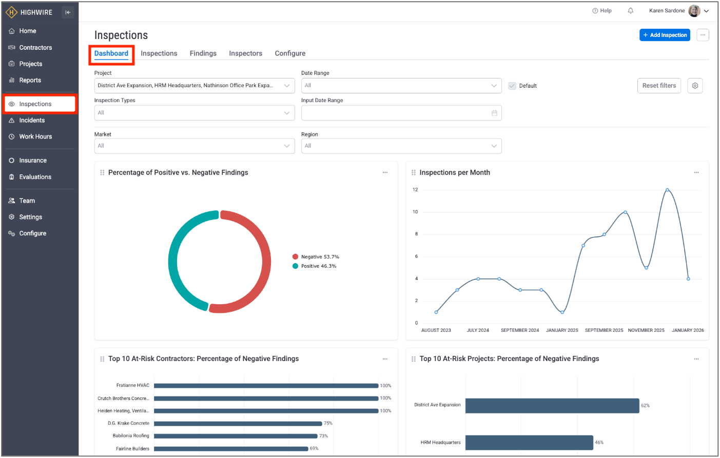
The Inspections landing page provides a high-level dashboard that is customizable by using filters to refine your data and by selecting the graphic inspection charts that are most important to you:

 

 

Inspection Charts

The first time you log into your dashboard, you will notice that there are no charts viewable at the bottom of your landing page:

 

 

Highwire allows you to customize your charts to highlight the inspection information that you are most interested in. You can select any number of Highwire charts to display on your landing page, and your chart selection can be edited anytime. Highwire has over twenty standard charts that provide metrics on your inspection program, your current risks, and your positive findings, including: 

Inspection Program Metrics Charts

  • Inspections per Month
  • Negative Findings per Month
  • Average Close-Out Time per Project
  • Project Based Goals
  • % of Positive Findings vs. Negative Findings

Risk-Based Charts

  • Top 10 At-Risk Projects: % Negative Findings
  • Top 10 At-Risk Contractors: % Negative Findings
  • Top 10 At-Risk Categories: % Negative Findings
  • Top 5 At-Risk Categories: % Negative Findings
  • Top 10 At-Risk Projects: # of Negative Findings
  • Top 10 At-Risk Contractors: # of Negative Findings
  • Top 10 At-Risk Categories: # of Negative Findings
  • Current Unresolved Findings per Project
  • Current Unresolved Findings per Contractor
  • Summary of High Risk / IDLH Findings per Project
  • Summary of High Risk / IDLH Findings per Contractor
  • Summary of High Risk / IDLH Findings per Category
  • % Negative Findings by Risk Level

Positive Findings Charts

  • Top 10 Projects: % of Positive Findings
  • Top 10 Contractors: % of Positive Findings
  • Top 10 Categories: % of Positive Findings
  • Top 5 Categories: % of Positive Findings

 

Configure Charts

To customize the charts on your dashboard, click the “Configure Charts” button and a popup will appear that shows the available options. To select a specific chart to add to your page, click anywhere within the chart and a green check mark will appear in the upper left corner to indicate that the chart will be added to your view once you click “Save”. You can select and unselect a chart at any time to update your landing page:

 

 

When you exit the pop-up, you will return to your landing page, which now shows your selected charts. 

 

Filters

Your default dashboard is set to include all inspections across all of your projects, but you can refine your list by setting any of the available filters, including projects, inspection types, region, date range, and market:

 

Set Filters

By clicking on the dropdown arrow within a filter box, you can select the specific criteria that you are looking for. In the example below, the inspections have been filtered to include three particular projects. You’ll notice that your charts automatically update to reflect the filters that you set:

 

 

Edit Filters

To reset only certain filters, you can open that filter box and either “x” out that selection or uncheck the checkbox. To reset all filters, you can click on the “Reset filters” box:

 

 

Set Filters as Default Dashboard

You may want to set your filters as your default dashboard to save them even when you navigate to other pages or log out of the application. To set your default dashboard, ensure that your filters are set the way you want and check the “Default” box:

 

 

Those filters will now be your default dashboard until you reset your filters, as described above.

 

-END ARTICLE-

Was this article helpful?

0 out of 0 found this helpful

Have more questions? Submit a request