How do I view a contractor's Finance tab?

Introduction

The Contractors page gives clients a list view of the contractors they are connected to and some critical, high-level metrics. Here, clients can also select an individual contractor to access that contractor’s detailed data and key insights from Highwire. 

There are up to seven separate sections of information for each contractor (depending on an individual client’s configuration) across the horizontal menu bar. 

Here, we are using Mechanical Services Corp as an illustrative contractor to demonstrate the depth and breadth of information and insights in Highwire. This article will specifically cover the Finance section, as shown in the screenshot below:

 

A thorough assessment of a contractor’s financial stability is critical to understanding their ability to successfully complete work on behalf of their client. 

As part of their financial assessment, contractors must submit various finance-related information. This process is quick and streamlined and, in many cases, involves the “drag and drop” of key documents. Highwire’s QC analysts will populate specific data fields from these documents on the contractor’s behalf.  In addition to the information supplied on enrollment, contractors must also upload additional information at prescribed intervals to ensure that the most critical information to assess risk is kept up to date. Contractor data and financial ratios are presented clearly and consistently on the Finance page, ensuring clients can evaluate and compare contractor risk.

 

Required Data / Documents

Frequency of Submission

Income Statement Annually at Enrollment
Balance Sheet Annually at Enrollment
Cash Flow Statement Annually at Enrollment
Work in Progress (WIP) Quarterly
Work Not Started Quarterly
Available Credit Quarterly
Employee Headcount Quarterly



This video highlights the beneficial information gathered from Contractors within the Finance page.

 

Summary

The first subsection of the Finance page includes a high-level summary of a contractor’s financial standing, including the finance score, single project limit calculations, aggregate project limit calculations, key ratios, and risk factors.

 

Financial Metrics

Finance Score

The first card at the top of the page highlights a contractor’s Finance Score and provides a score breakdown to the right. The score breakdown shows the points that a contractor has earned (0-105 points, including an available +5 point bonus) and the points that have been deducted based on the contractor’s current ratio, quick ratio, debt-to-equity ratio, backlog in months, working capital turnover, gross profit margin, and net profit margin. These data points and ratios are derived from the information provided by the contractor:

A client can learn more about a contractor's financial standing by clicking on the tabs to the right of Finance Score, including Liquidity, Profitability, Efficiency, Leverage, and Banking. Clicking on one of these tabs will automatically change the card display, as shown in the screenshots below.

Liquidity

The Liquidity tab shows key liquidity ratios for each of the prior three years, including current ratio, quick ratio, cash ratio, and days of cash:

Liquidity ratios are defined as follows:

Liquidity Ratio

Formula

Definition

Current Ratio Total Current Assets / Total Current Liabilities Measures how well a company can pay off its short-term liabilities with its short-term assets. A higher current ratio means a company is better positioned to cover its immediate liabilities.
Quick Ratio (Cash + MarketableSecurities + Accounts Receivable) / Total Current Liabilities A stricter version of the current ratio that excludes inventory, focusing only on the most liquid assets. It measures whether a company can pay its short-term liabilities without selling its inventory.
Cash Ratio (Cash + Marketable Securities) / Total Current Liabilities Measures whether a company can pay off its short-term liabilities using only its cash and investments which can quickly be turned into cash.
Days of Cash (Cash Holdings * 360) / Operating Expenses This measures how many days a company can keep running using just the cash it has on hand.

 

Profitability

The Profitability tab displays four profitability ratios for the prior three years, including gross profit margin, net profit margin, return on assets, and return on equity.

Profitability ratios are defined as follows:

Profitability Ratio

Formula

Definition

Gross Profit Margin (Total Revenue less Cost of Goods Sold) / Total Revenue * 100 Measures the percentage of revenue left after accounting for the cost of goods sold. Higher margins mean the company makes more profit for each dollar of sales.
Net Profit Margin (Net Income / Total Revenue) * 100 Measures the percentage of revenue left as profit after all expenses, including interest and taxes, have been paid. Higher margins indicate better profitability.
Return on Assets Net Income / Total Assets Measures how efficiently a company uses its assets to generate profit.
Return on Equity Net Income / Shareholder’s Equity Measures how efficiently a company uses shareholder’s equity to generate profit.

 

Efficiency

The Efficiency tab displays four efficiency ratios for the prior three years, including working capital turnover, tangible equity to liabilities, receivables turnover, and payables turnover (in days).

Efficiency ratios are defined as follows:

Efficiency Ratio

Formula

Definition

Working Capital Turnover Total Revenue / (Total Current Assets less Total Current Liabilities) Measures how efficiently a company uses its working capital to generate revenue. Higher working capital turnover means the company uses its short-term capital more effectively.
Tangible Equity to Liabilities Tangible Equity / Total Liabilities Measures a company’s proportion of tangible equity to total liabilities, indicating financial stability.
Receivables Turnover (Days) 365 / (Net Sales / Average Accounts Receivable) Measures the average number of days it takes for a company to collect payment from customers.
Payables Turnover (Days) 365 / (Net Purchases / Average Accounts Payable) Measures the average number of days a company takes to pay its suppliers.

 

Leverage

The Leverage tab displays four leverage ratios for the prior three years, including debt to equity, debt to assets, debt to capital, and debt to EBIT.

Leverage ratios are defined as follows:

Leverage Ratio

Formula

Definition

Debt to Equity Total Liabilities / Total Shareholder’s Equity Measures the proportion of debt a company uses to finance its operations relative to its shareholder's equity.
Debt to Assets Total Liabilities/ Total Assets Measures the percentage of a company’s assets financed by liabilities or debt. A low ratio is generally considered a sign of financial strength.
Debt in Capital Total Liabilities / (Total Liabilities + Shareholder’s Equity) Measures the ratio of a company’s total liabilities or debt to its capital. A higher ratio generally indicates that a company is taking on more risk.
Debt in EBIT Total Liabilities / Earnings Before Interest and Taxes (EBIT) Measures a company’s ability to pay off its liabilities with its operating income.

 

Backlog

Finally, the Backlog tab displays four backlog ratios for the prior three years, including backlog in months, backlog as a % of revenue, backlog to working capital, and backlog gross profit margin.

Backlog ratios are defined as follows:

Leverage Ratio

Formula

Definition

Backlog in Months  Value of Contracts / (Total Revenue / 12) Measures the number of months of work contracted and committed but not yet started.
Backlog in % of Revenue (Value of Contracts / Annual Revenue) * 100 Measures a company’s backlog as a percentage of the company’s annual revenue and shows how much of a company’s annual revenue is covered by current contracts.
Backlog to Working Capital Backlog / (Current Assets less Current Liabilities) Measures the company’s backlog relative to its working capital. This helps determine how much backlog a company can handle without risking its financial resources. 
Backlog Gross Margin Profit (Value of Contracts − Estimated Cost to complete / Value of Contracts) * 100 Measures the percentage of revenue remaining after accounting for the estimated costs to complete the contracts.

 

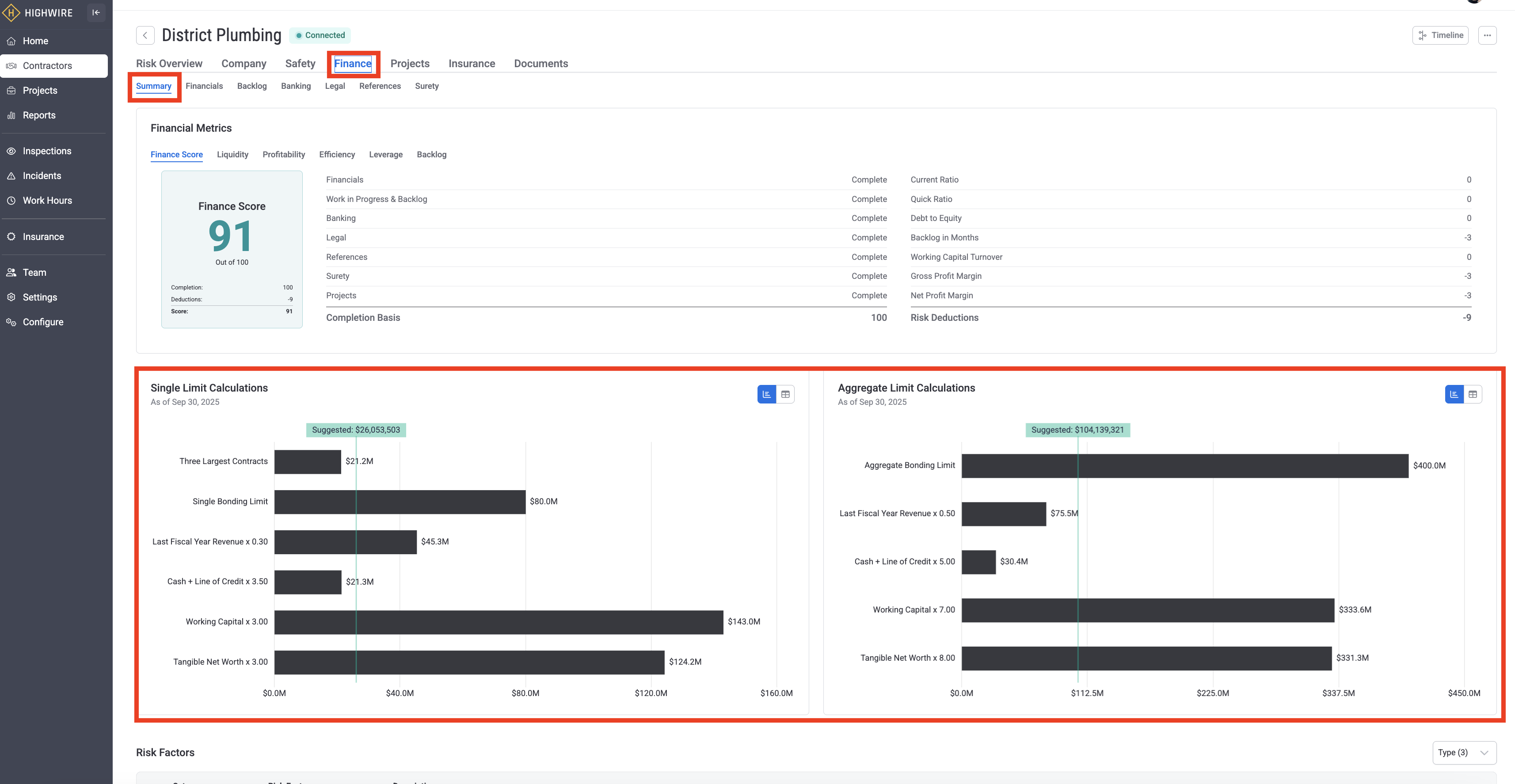
Single Project Limit Calculations and Aggregate Project Limit Calculations

The middle card of the Finance page summarizes a contractor’s experience and capability by surfacing single project limits and aggregate project limits, as shown in the screenshot below:

Finance Summary Limits.png

Single-limit calculations show the highest amount of money a company can spend or invest in one project. Aggregate-limit calculations show the total limit on the amount of money a company can spend or invest across all of its projects combined. Highwire utilizes multiple sources of contractor data to establish its single-project limit and aggregate project limit, including the ability to use tangible net worth, as shown below:

configure limits.png

Highwire offers clients the ability to configure project limits by choosing one of three different methods:

  • Lowest: takes the lowest value from the configured methods.
  • Average: takes the average value from the configured methods.
  • Weighted: applies a weight of 50% to the lowest, 30% to the next lowest, and 20% to the third lowest from the configured methods.

Risk Factors

The last card at the bottom of the Finance page summarizes Highwire’s safety risk analytics, including Red Critical Flags, Yellow Caution Flags, Orange Discrepancies, and Green Positive indicators, as shown in the screenshot below. You can read more about a contractor’s risk factors in this Help Center article.

Financials

The second subsection of the Finance page includes a high-level summary of a contractor’s key financials, including their balance sheet, income statement, and statement of cash flows:

In addition to the data tables, clients can download a contractor’s submitted financial statements by clicking on the “View Statements” box in the upper right-hand corner of the screen.

Banking

The third subsection of the Finance page includes key banking information for a contractor, including a line of credit limit, availability, and expiration. A client can also download a contractor’s letter of credit from their bank.

Legal

The next subsection of the Finance page includes legal information concerning any litigation and defaults for the contractor. This is based on the contractor's answers to a series of questions. Any responses that indicate an increased legal risk are highlighted in red.

References

The next subsection of the Finance page includes references provided by a contractor from past suppliers, subcontractors, and clients. This information can provide clients with valuable insight into a contractor’s reliability, quality of work, and professional conduct.

Surety

Surety bonds are critical 3-party financial agreements between contractors, owners or general contractors, and surety or bonding companies. Surety bonds provide a guarantee that a contractor will fulfill their contractual obligations. The final subsection of the Finance page includes information on a contractor’s surety program, including bond information (underwriter, single and aggregate bond amount, bond rate, etc.) and broker contact information. A client can also download a contractor’s bond letter.

-END ARTICLE-

Was this article helpful?

0 out of 0 found this helpful

Have more questions? Submit a request